Google Site Kit Analytics: Your All-in-One SEO Tool

N.Austinpetsalive 115 views
Google Site Kit Analytics: Your All-in-One SEO Tool

Google Site Kit Analytics: Your All-in-One SEO Tool

What’s up, everyone! Today, we’re diving deep into something super useful for anyone with a website: Google Site Kit Analytics . If you’re looking to boost your site’s performance and understand your audience better, you’ve come to the right place. We’re going to break down exactly what Site Kit is, how its analytics features work, and why it’s an absolute game-changer for SEO, or Search Engine Optimization. Forget juggling multiple Google tools; Site Kit brings the essential insights right to your WordPress dashboard. So, buckle up, guys, because we’re about to unlock the secrets to making your website shine online! This isn’t just about numbers; it’s about understanding your visitors , seeing what works, and making smarter decisions to grow your online presence. Whether you’re a seasoned pro or just starting out, Site Kit aims to simplify the complex world of web analytics for you. We’ll cover everything from setup to interpreting the data, making sure you feel confident and empowered to take your website to the next level.

What is Google Site Kit and Why Should You Care?

Alright, let’s get real for a second. Managing a website can feel like a full-time job, right? You’ve got content to create, promotions to run, and then there’s the whole digital marketing puzzle. A huge piece of that puzzle is understanding your website’s performance. How are people finding you? What pages are they loving? Are your marketing efforts actually paying off? These are critical questions, and traditionally, answering them meant hopping between a bunch of different Google tools like Google Analytics, Google Search Console, AdSense, and PageSpeed Insights. It was a bit of a headache, to be honest! Google Site Kit swooped in to fix that. It’s an official WordPress plugin from Google designed to bring all these essential services together into one simple dashboard directly within your WordPress admin area. Think of it as your central hub for all things Google and your website. You don’t need to be a tech wizard to use it, and that’s the beauty of it. The primary goal? To make it incredibly easy for website owners to connect to Google services, understand their performance, and improve their site with data-driven insights . This means less time spent figuring out how to use complicated tools and more time spent actually acting on the valuable information they provide. It’s all about demystifying your website’s performance and putting the power back in your hands. So, if you’re using WordPress and want a streamlined way to keep tabs on your site’s health and traffic, Site Kit is definitely something you should be paying attention to. It’s like having a Google analyst right by your side, 24 7 .

Unpacking Google Site Kit Analytics Features

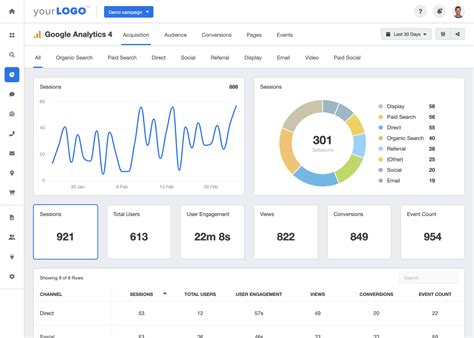
Now, let’s get into the juicy stuff: Google Site Kit Analytics . While Site Kit integrates several Google services, its analytics capabilities are where many users find the most immediate value. It essentially pulls data from Google Analytics and presents it in a digestible format within your WordPress dashboard. This means you can see key metrics without ever leaving your site! You’ll get a clear overview of your website traffic : how many users are visiting, how many sessions you’re getting, and the average session duration. This is crucial for understanding your audience’s engagement levels. Are they sticking around, or are they bouncing off faster than a ping pong ball? Site Kit also shows you which of your pages are the most popular . This insight is gold, guys! It tells you what content resonates most with your visitors, helping you decide what to create more of. Are your blog posts performing well? Is a specific product page drawing a lot of attention? Site Kit will show you. Furthermore, it provides insights into your traffic sources . Where are your visitors coming from? Are they finding you through Google Search (organic traffic), social media, direct links, or referrals from other websites? Understanding this helps you focus your marketing efforts on the channels that are actually bringing people to your site. For instance, if you see a significant chunk of your traffic coming from organic search, you’ll know your SEO efforts are paying off. If social media isn’t driving much, you might need to re-evaluate your strategy there. Another fantastic feature is the demographic data. Site Kit can show you the general demographics of your audience , such as their country and city. While it doesn’t dive into super granular personal details (privacy is key, after all!), this broad overview can help you tailor your content and marketing messages to better suit your target audience. It’s all about getting a 360-degree view of who is interacting with your website, making your content strategy more effective and your marketing spend more efficient. The integration with Google Analytics within Site Kit is designed to be user-friendly, cutting through the noise of the full Google Analytics interface to deliver the most essential metrics you need for day-to-day monitoring and strategic planning.

The Power of Search Console Integration

Beyond just traffic numbers, Google Site Kit Analytics shines through its seamless integration with Google Search Console . This is where you get the nitty-gritty details about how Google sees your website. Search Console is like Google’s direct line to webmasters, providing invaluable information about your site’s performance in Google Search results. Through Site Kit, you can easily see crucial metrics like the number of impressions your site receives (how many times your pages appeared in search results) and the total number of clicks they generated. This data is fundamental for understanding your visibility and how effectively your content is attracting searchers. Are you showing up for relevant keywords? Are those impressions turning into visits? Site Kit presents this data in an accessible way, allowing you to identify your top-performing keywords . These are the search terms people are using to find your website. Knowing this is incredibly powerful for your content strategy and SEO efforts. You can create more content around these terms or optimize existing pages to rank even higher. Conversely, you can also see which keywords might not be performing as well, giving you an opportunity to improve or pivot. Another critical aspect is the technical health of your website as seen by Google. Site Kit can alert you to any potential crawl errors or indexing issues . If Google can’t access or understand your pages, they won’t rank well. Early detection of these problems through Site Kit means you can fix them before they significantly impact your search rankings. Imagine discovering that a critical page isn’t being indexed – catching that early via Site Kit could save you a ton of lost traffic and revenue. It also provides insights into mobile usability . With so much browsing happening on mobile devices, ensuring your site is mobile-friendly is non-negotiable. Search Console data, surfaced through Site Kit, can highlight any mobile usability issues that need addressing. This comprehensive view from Search Console, made accessible via Site Kit, empowers you to not only understand what is happening with your traffic but also why , and how to improve your site’s fundamental SEO performance directly from your WordPress dashboard. It’s about having the tools to ensure your site is discoverable, accessible, and performing optimally in the eyes of Google.

Understanding Your Audience Better

Let’s talk about making your website truly connect with people. Google Site Kit Analytics , by integrating Google Analytics, gives you a powerful lens to understand your audience on a deeper level. It’s not just about counting visitors; it’s about knowing who they are, what they want, and how they behave on your site. When we talk about understanding your audience, we’re looking at key metrics that paint a picture of their engagement. For example, average session duration tells you how long people are spending on your site during a single visit. A longer duration generally indicates that visitors are finding your content engaging and valuable. If your average session duration is low, it might be a sign that visitors aren’t finding what they’re looking for, or perhaps your content isn’t captivating enough to keep them hooked. Site Kit also highlights your top pages and posts . This is invaluable because it shows you exactly which pieces of content are hitting the mark. Are your ‘how-to’ guides getting all the love? Is your latest product announcement a huge hit? Knowing this allows you to replicate success. You can create more content in a similar vein, update your popular posts to keep them fresh, or leverage them for lead generation. It’s like having a cheat sheet for what your audience finds most interesting! Furthermore, Site Kit provides insights into the geographic location of your visitors. Knowing if your audience is primarily local, national, or international can influence your content strategy, marketing messages, and even your business decisions. If you’re a local business, seeing a high concentration of visitors from your city is fantastic validation. If you’re aiming for a global audience, understanding where your interest lies helps you focus your efforts. The data on new vs. returning visitors is also super important. A healthy mix is usually ideal. Returning visitors indicate loyalty and that people find your site valuable enough to come back. New visitors show that your marketing and SEO efforts are successfully attracting fresh eyes to your platform. By analyzing these different facets of audience behavior and demographics, Google Site Kit Analytics helps you move beyond guesswork. You can make informed decisions about content creation, website design, user experience, and marketing campaigns, all aimed at better serving and engaging the people who matter most – your audience. It’s about building a website that truly resonates and keeps people coming back for more.

How to Set Up Google Site Kit on WordPress

Okay, setting up Google Site Kit is surprisingly straightforward, and that’s a huge win! If you’re using WordPress, you’re already halfway there. First things first, you’ll need to log in to your WordPress admin dashboard. Navigate to the Plugins section and click on ‘Add New’. In the search bar, type in ‘Google Site Kit’. You should see the official plugin appear – look for the one developed by Google itself. Click ‘Install Now’, and once it’s installed, click ‘Activate’. Boom! The plugin is now active on your site. After activation, you’ll see a new ‘Site Kit’ menu item in your WordPress sidebar. Click on it, and you’ll be prompted to ‘Start Setup’. This is where the magic happens. Site Kit guides you through a step-by-step process to connect your website to various Google services. You’ll need to sign in with your Google account. Crucially , make sure you use the same Google account that’s associated with your Google Analytics, Search Console, and AdSense accounts (if you use them). The plugin will ask for permission to access your Google data – you’ll need to grant these permissions for Site Kit to function correctly. It will then verify ownership of your website with Google Search Console, which is a vital step for security and data integrity. This usually involves a quick verification process. Once connected, Site Kit will start pulling in data from the services you’ve authorized. Depending on the service and your site’s traffic, it might take a little while for all the data to populate. Don’t panic if you don’t see everything immediately! The beauty of this setup is that it requires minimal technical know-how. Site Kit handles the complex API connections and configurations behind the scenes. You just need to follow the on-screen prompts. For most users, this setup process takes less than 10 minutes. It’s designed to be as user-friendly as possible, removing the barriers that often exist when trying to connect different Google services to your website. So, if you’ve been hesitant about integrating Google Analytics or Search Console because it seemed too technical, Site Kit is your answer. It democratizes access to powerful web analytics for everyone using WordPress. Seriously, give it a whirl; you won’t regret simplifying your workflow this much!

Making the Most of Your Site Kit Analytics Data

So, you’ve got Google Site Kit Analytics up and running, and data is starting to flow into your WordPress dashboard. Awesome! But what do you do with all this information, right? The key is to move from just seeing the data to using it to make tangible improvements. Let’s break down how to really leverage this stuff. First off, regularly check your traffic trends . Look at your daily, weekly, and monthly user numbers. Are you seeing growth? If so, what might be driving it? A new blog post? A successful social media campaign? Conversely, if you see dips, try to identify potential causes. Was there a holiday? Did a competitor launch something big? Understanding these patterns helps you stay proactive. Next, focus on your popular content . As we’ve discussed, Site Kit shows you your top pages and posts. Double down on what’s working! If a certain topic gets a lot of views and engagement, create more content around it. You can also use this data to update and improve your existing popular content, making it even more valuable. Think about internal linking: link from new posts to your popular ones, and from popular ones to relevant new content. This helps distribute ‘link juice’ and keeps visitors on your site longer. Then there’s the traffic source analysis . Where are your visitors coming from? If organic search is your main driver, keep investing in SEO. If social media is bringing in a good chunk, analyze which platforms are most effective and what types of posts perform best. If referrals are high, nurture relationships with those linking sites. This data helps you allocate your marketing time and budget more effectively. Don’t just guess where to focus; let the data guide you! Also, pay attention to the Search Console insights within Site Kit. Regularly review your top keywords and impressions. Are there keywords you’re ranking for that you didn’t expect? Can you create content to specifically target them? Are there keywords you want to rank for that you’re not getting many impressions on? This indicates an opportunity to optimize existing content or create new content to capture that search interest. Monitoring for crawl errors or mobile usability issues is also crucial for maintaining a healthy site. Fix these promptly to ensure Google can effectively index and rank your pages. Finally, remember that Google Site Kit Analytics is a tool to inform your strategy, not dictate it blindly. Use the insights to guide your decisions, experiment with different approaches, and track the results. The goal is continuous improvement. By regularly analyzing and acting upon the data provided by Site Kit, you’ll be well on your way to optimizing your website, reaching more people, and achieving your online goals. It’s all about smart, data-driven growth, guys!

Conclusion: Your Website’s New Best Friend

So there you have it, folks! Google Site Kit Analytics is a true game-changer for anyone running a website on WordPress. We’ve covered how it consolidates essential Google services like Analytics and Search Console into one simple, user-friendly dashboard. We’ve explored the valuable insights it offers, from understanding your traffic sources and popular content to monitoring your site’s performance in Google Search. The ease of setup means that no matter your technical skill level, you can start harnessing the power of data to improve your website. By making this data accessible and actionable, Site Kit empowers you to make smarter decisions, optimize your content, and ultimately grow your online presence more effectively. It cuts through the complexity, offering just the key metrics you need to stay informed and make progress. If you’re serious about SEO, understanding your audience, and improving your website’s performance, integrating Google Site Kit Analytics should be at the top of your to-do list. It’s like having a dedicated analyst and SEO expert rolled into one, available right within your WordPress admin area. So go ahead, install it, connect your accounts, and start exploring the insights. Your website will thank you for it, and your visitors will notice the difference. Happy optimizing!